Things break. Know about it before your customers do. vu.watch checks from multiple locations as often as every 30 seconds. Plus... with load and response time monitoring, get alerted before downtime occurs.




Reliable website monitoring that alerts you the moment your website goes down. vu.watch checks your website from multiple locations as often as every 30 seconds.
Modern browsers block websites that have expired SSL certificates, displaying big scary warnings. vu.watch alerts you to expired and expiring SSL certificates.
Server load can be a silent killer. vu.watch alerts you to high server load before it becomes a problem.
Letting your domain expire can lead to long downtime or worse. vu.watch alerts you to expiring domains.
Send heartbeats to us and we'll alert you if they stop coming. Monitor crons and other scheduled and background tasks.
Ensure critical network services like email and databases are operational by monitoring specific ports.
A powerful tool for confirming your website is responding correctly. vu.watch sends a down notification if important text is present or absent.
vu.watch doesn't just measure and record how long your website takes to respond, it also alerts you if it's taking longer than expected to respond.
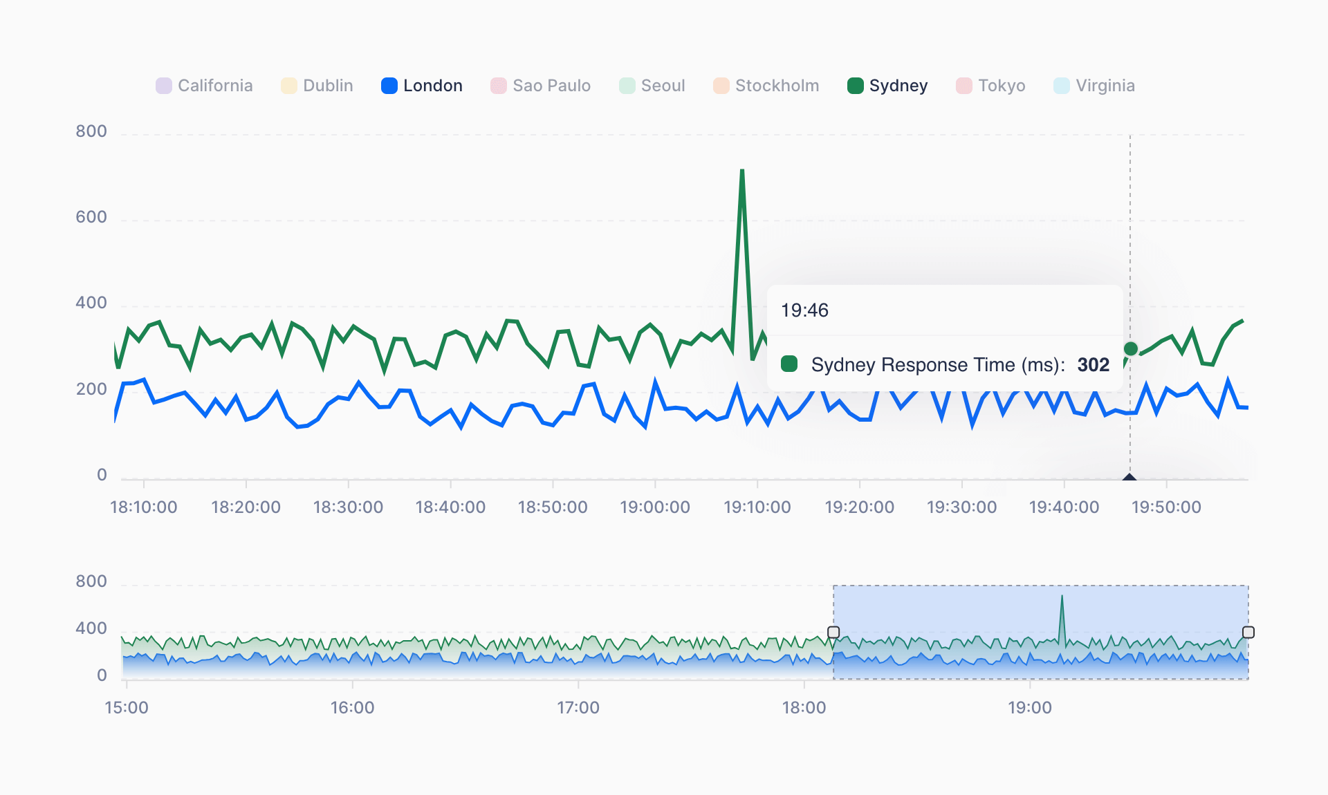
Global locations reduce false positives. We analyze regional responses, identifying area-specific website slowdowns.
Our plans are based on usage, not users, which means you can keep the whole team in the loop.